努力在本行业中成为优秀企业,成为一家具有竞争力的规模化专业型的复合材料生产公司 全国服务热线: 0318-8624656 8634656在线咨询

实力雄厚有保障

产品品种齐全

生产设备先进

获得多项资质证书
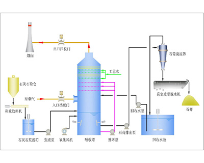
烟气脱硫是当今燃煤电厂控制二氧化硫排放的主要措施。而湿式石灰石洗涤法是当前世界各国应用最多、最成熟的工艺。国家电力公司已将湿式石灰石脱硫工艺确定为···
拉挤成型玻璃钢应用实例如下:电气:电缆托架、梯架、支架、绝缘梯、变压器用隔热棒等,电机槽楔、照明用附件、路灯柱、天线杆、带电维修架空线路用吊杆、电力、电波塔、光纤电缆芯材等建筑土木建材:大棚、围杆、窗···
近年来随着科学技术的不断进步,作为关系国计民生的发酵行业取得了飞速发展,发酵设备也从传统向现代化更新。玻璃钢设备因其耐腐蚀性好、轻质高强、绿色环保的特点,是发酵设备较为理想的更新换代产品。一、发酵行业···
烟气脱硫是当今燃煤电厂控制二氧化硫排放的主要措施。而湿式石灰石洗涤法是当前世界各国应用最多、最成熟的工艺。国家电力公司已将湿式石灰石脱硫工艺确定为火电厂烟气脱硫的主导工艺。冀州市中意复合材料有限公司(···
氯碱行业是腐蚀性很强的行业,制造其设备所用材料要耐烧碱、氨水、盐酸、反洗盐水、次氯酸钠等腐蚀性介质的腐蚀。正确选择耐其腐蚀材料上控制腐蚀、延长使用寿命先决条件,同时也是一项艰巨任务,我公司对历年来为氯···
一、玻璃钢电解槽结构设计及选材1.1 结构设计在大多数手糊玻璃钢制作工艺中,常分三层实施,即胶衣层、增强层和外表层。这种结构的玻璃钢制品在投入使用后,使用寿命不长,表现为:耐腐蚀的玻璃钢管道或设备在酸···
一、玻璃钢在交通运输工业方面的应用包括:1、基础设施中的公路安全设施、道路、桥梁及站场等;2、汽车制造工业中的各种汽车配件,如车身外壳、传动轴、制动件及车内座椅、地板等;3、摩托车和自行车制造工业中的···
玻璃钢在建筑园林绿化 公园景点装饰中的应用在建筑工业中发展和使用玻璃钢对减轻建筑物自重,提高建筑物的使用功能,改革建筑设计,加速施工进度,降低工程造价,提高经济效益等都十分有利,是实现建筑工业现代化的···
玻璃钢具有比强度高、比模量高、抗疲劳断裂性能好、可设计性强、结构尺寸稳定性好、耐磨、耐腐蚀、减震、降噪及绝缘性好等一系列优点,集结构承载和多功能于一身,可以在机械电器工业获得极其广泛的应用。机械设备如···
玻璃钢在国防、军工及航空航天领域中的应用玻璃钢以卓越的比强度、比模量、独特的耐烧蚀和隐蔽性、材料性能的可设计性、制备的灵活性和易加工性等受到军方青睐,在实现武器系统轻量化、快速反应能力、高威力、大射程···
玻璃钢在高纯水和食品领域中的应用一、前言随着玻璃钢制品的优越性得到很好的体现,越来越多的厂家采用了玻璃钢容器用于食品级处理,以及用于高纯水装置的制作。但在食品级FRP器制作中还存在一些具体的技术细节,···
玻璃钢大量而普遍地用于耐蚀领域,在工业发达的国家已有30多的历史,国内耐腐蚀玻璃钢自下而上50年代初期开始有一较大的发展出,特别是近20年来,随着有关耐蚀玻璃钢原材料和产品的制造设备及技术引进,耐蚀玻···
答 烟气脱硫是当今燃煤电厂控制二氧化硫排放的主要措施。而湿式石灰石洗涤法是当前世界各国应用最多、最成熟的工艺。国家电力公司已将湿式石灰石脱硫工艺确定为···
答拉挤成型玻璃钢应用实例如下:电气:电缆托架、梯架、支架、绝缘梯、变压器用隔热棒等,电机槽楔、照明用附件、路灯柱、天线杆、带电维修架空线路用吊杆、电力、电波塔、光纤电缆芯材等建筑土木建材:大棚、围杆、窗···
答近年来随着科学技术的不断进步,作为关系国计民生的发酵行业取得了飞速发展,发酵设备也从传统向现代化更新。玻璃钢设备因其耐腐蚀性好、轻质高强、绿色环保的特点,是发酵设备较为理想的更新换代产品。一、发酵行业···
答烟气脱硫是当今燃煤电厂控制二氧化硫排放的主要措施。而湿式石灰石洗涤法是当前世界各国应用最多、最成熟的工艺。国家电力公司已将湿式石灰石脱硫工艺确定为火电厂烟气脱硫的主导工艺。冀州市中意复合材料有限公司(···
答氯碱行业是腐蚀性很强的行业,制造其设备所用材料要耐烧碱、氨水、盐酸、反洗盐水、次氯酸钠等腐蚀性介质的腐蚀。正确选择耐其腐蚀材料上控制腐蚀、延长使用寿命先决条件,同时也是一项艰巨任务,我公司对历年来为氯···
答一、玻璃钢电解槽结构设计及选材1.1 结构设计在大多数手糊玻璃钢制作工艺中,常分三层实施,即胶衣层、增强层和外表层。这种结构的玻璃钢制品在投入使用后,使用寿命不长,表现为:耐腐蚀的玻璃钢管道或设备在酸···
答一、玻璃钢在交通运输工业方面的应用包括:1、基础设施中的公路安全设施、道路、桥梁及站场等;2、汽车制造工业中的各种汽车配件,如车身外壳、传动轴、制动件及车内座椅、地板等;3、摩托车和自行车制造工业中的···
答玻璃钢在建筑园林绿化 公园景点装饰中的应用在建筑工业中发展和使用玻璃钢对减轻建筑物自重,提高建筑物的使用功能,改革建筑设计,加速施工进度,降低工程造价,提高经济效益等都十分有利,是实现建筑工业现代化的···
答玻璃钢具有比强度高、比模量高、抗疲劳断裂性能好、可设计性强、结构尺寸稳定性好、耐磨、耐腐蚀、减震、降噪及绝缘性好等一系列优点,集结构承载和多功能于一身,可以在机械电器工业获得极其广泛的应用。机械设备如···
答玻璃钢在国防、军工及航空航天领域中的应用玻璃钢以卓越的比强度、比模量、独特的耐烧蚀和隐蔽性、材料性能的可设计性、制备的灵活性和易加工性等受到军方青睐,在实现武器系统轻量化、快速反应能力、高威力、大射程···
答玻璃钢在高纯水和食品领域中的应用一、前言随着玻璃钢制品的优越性得到很好的体现,越来越多的厂家采用了玻璃钢容器用于食品级处理,以及用于高纯水装置的制作。但在食品级FRP器制作中还存在一些具体的技术细节,···
答玻璃钢大量而普遍地用于耐蚀领域,在工业发达的国家已有30多的历史,国内耐腐蚀玻璃钢自下而上50年代初期开始有一较大的发展出,特别是近20年来,随着有关耐蚀玻璃钢原材料和产品的制造设备及技术引进,耐蚀玻···
答玻璃钢设备耐腐蚀性好、轻质高强、绿色环保的特点,是发酵设备较为理想的更新换代产品。一、发酵设备的性能要求1、 耐腐蚀发酵行业中的腐蚀性介质主要有三种:一是其产品或生产过程中的中间体及产品本身的腐蚀,如···
答所谓“烟塔合一”,就是指电厂的尾气排放不再通过烟囱向大气排放,而是通过烟道送到双曲线冷却塔,由塔内的水蒸气将尾气带到高空排放,这样,烟道和冷却塔融为一体,构成尾气的排放系统。“烟塔合一”由于淘汰了传统···
答1、玻璃钢对木材的修补用树脂或玻璃钢材料修补、加工可以增强木材防水、防腐等功能,可更好适用于造船、建筑工具方面及新的使用环境和要求。因为玻璃钢船舶等前景很好,是国家重点开发方向。对木材表面加工使其适于···
答什么是填料?填料泛指被填充于其他物体中的物料。在化学工程中,填料指装于填充塔内的惰性固体物料,例如鲍尔环和拉西环等,其作用是增大气-液的接触面,使其相互强烈混合。在化工产品中,填料又称填充剂,是指用以···
答一、前言目前在钾肥行业中,普遍存在的一个问题就是设备的腐蚀问题,因为在钾色的生产工艺中不可避免的要用到HC1、H2SO4等强腐蚀性介质,对设备的腐蚀较为严重。重年因为设备腐蚀给每个企业造成的损失是非常···
答玻璃钢格栅在相关行业的应用由于腐蚀性液体、气体的存在,造成在这些区域里的金属迅速腐蚀,虽然采取防腐蚀层等措施,但对构件的腐蚀仍然十分惊人,不仅造成生产环境恶劣,而且影响安全生产,有时不得不停产检修,在···
答玻璃钢复合材料在中国的应用玻璃钢初期主要用在航空工业方面,如飞机的雷达罩、副油箱等。50年代以后,美国出现玻璃钢火箭发动机外壳。1957年回收的红石导弹第一级就是用废玻璃钢制造的。1967年在美国试飞···
答玻璃钢电缆保护管在电网建设改造中的应用一、 玻璃钢电缆保护管的结构、特点和性能:①玻璃钢电缆保护管具有强度高、重量轻、不变形、内表面光滑等优点。其磨擦系数小,穿缆轻滑,不损伤电缆。有效地解决了PVC塑···
